App Discovery
The App Discovery feature is designed to help locate all web-based applications that are frequently used by users in an organisation, but its AppNavi application has not been created at the tenant level. Once the App Discovery application is discovered, the user can create an AppNavi application for it.
Enable App Discovery
In order to run app discovery, the user has to enable app discovery from "Manage tenant" > Discovery Settings" section. On enabling the app discovery recording, all the options will be available in the discovery settings.

The discovery settings will be available in the discovery tab in the context menu on the top right.

Discovery Settings
App Discovery Blacklist Patterns
Users have the ability to blacklist specific patterns or URLs, which prevents any applications matching these patterns or URLs from being discovered in the future on client side and applications are also removed from discovery analytics.
For this, go to Discovery tab and then click on the context menu and open the "Settings" and enable "Discovery blacklist pattern".
Once the Discovery Blacklist Pattern button is enabled, the App Discovery Blacklist Patterns table will appear. Here user can perform the following functions:
- Add Pattern: Click the 3 dots, click context menu and click +Add, a dialect will open where user fills the title, pattern and active status.
- Edit Pattern: Here user can edit the above details if require any changes.
- Deactivate Pattern: User can deactivate the pattern, once deactivate discovery application will perform normally and will not be the part of blacklist mechanism.
- Delete Pattern: User can delete pattern from the table

Update Blacklist
There is Update Blacklist option in context menu, this will update a complete JSON file of blacklist pattern in the table.

How Does App Discovery Work
App Discovery aims to provide insights into user engagement and interaction with each web application. It tracks activity time, which includes scrolling, page interactions, and user engagement. It does not record any user inputs, it just checks for user interaction with the page and record its time. When a user first goes to any web application and App Discovery is enabled and the app is not blacklisted, the extension generates a data for that application if it has not any in the local storage. The data contains information related to App Discovery event like the activity time, userId and appUrl. This data will be used in the App Discovery event which will be sent only once in 24 hours. Only the main website would be considered for App Discovery and interaction in iframe won't be considered for activity time.
Events will include the following information collected by the extension:
| Property | Description |
|---|---|
| browser | Refers to the browser on which the application is discovered (Chrome, Edge) |
| browserLanguage | Refers to the browser language (en-US, de) |
| countryCode | Refers to the country from which the event has been recorded based on time zone |
| integrationMode | Type of integration mode ( “extension“ by default ) |
| pageUrl | Application URL on which the the event was generated, or you can say the discovered app. https://www.google.de/search?query=23123123 Note only the base URL or origin will be captured. in this case ( https://www.google.de ). All of these are one and the same app. |
| userId | Refers to the global user id. If there is none, the extension will create one and send it |
| sessionId | Refers to the session of the user based on tabs |
| unixTimestamp | Refers to when the event was generated |
| activityTime | Refers to the activity time of the user in a discovered app |
App Discovery Functionalities
To access Discovered App Analytics and its functionalities, please navigate to "Discovery" from the portal.
Following is the functionality of App Discovery.
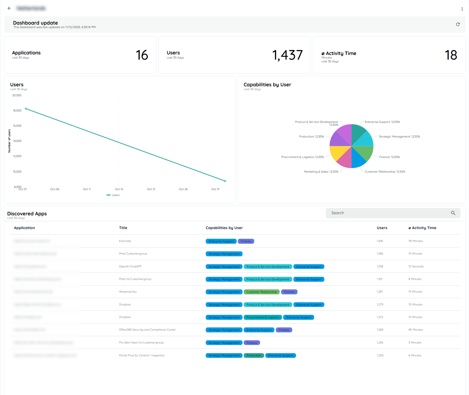
Discovered Apps
This tile shows the number of Discovered Apps by users over Last 30 days, Last 90 days and All-time. A single discovered app contains 10 unique user data set.
Countries
This tile shows the number of Countries by Last 30 days, Last 90 days and All-time that have 10 or more unique user data set.
Users
This tile shows the count of total users who have visited in the Last 30 days, Last 90 days and All time.

Discovered Apps, Countries, & Users
Filters & Analytics
Filters available: Country, Organizational Unit (OU), Departments.
Selected filters automatically apply to the Discovery Overview and app overview.
Table & Analytics Behavior
- Only applications with users matching the selected filters are displayed.
- All related analytics (Activity Time, Copy/Paste Count, User metrics, etc.) update dynamically based on the applied filters.
- Users can temporarily adjust filters locally in Discovery Overview for deeper analysis without changing the dashboard selection.
Example
- Filters: Country = Germany, OU = IT, Department = Development
Discovery Overview table and analytics will reflect only applications and metrics corresponding to this subset of users.
Users by Departments
The Users by Departments section displays the distribution of users across different departments over the last 30, 90 and All days. The data is available in both Chart and Table views for better analysis and accessibility. In the chart view, each bubble represents a department. When hovering over a department bubble, showing the total user count and the percentage contribution of that department. Users can switch between Chart and Table views based on their preference.
Users by Organizational Unit
The Users by Organizational Unit section provides a visual overview of user distribution across different organizational units for the last 30, 90 and All days. Users can switch between Chart and Table views based on their preference. Each bubble in the chart represents an organizational unit. When hovering over a organizational bubble it's reflecting the number of associated user and percentage share of that organizational unit.

Most Used Applications
This Bar chart displays the top 5 and bottom 5 applications based on the number of users, showcasing the applications with the highest user count.
It will show data for the Last 30 days, last 90 days and All-time.

Most Used Applications
Analytics of Most Used Applications
To access Detail App Analytics and its functionalities, users can click on an application from the most used application chart or from the Analytics option present in the context menu of the discovered application tab.
The top title will show the URL of the selected application.
The analytics data on this page will not be fetched through nightly jobs, as this time push load of 1000s of application in nightly job. Instead user can fetch data on a particular app through the refresh Icon present on each application analytics page. This will fetch the analytics data of a specific app at a time.
Following is the information:
Filters
Filters drop downs for countries, organizational unit and departments have been added and users can filter out data with applying a combination of all three filters or may use them separately.
Views:
A new view option has been added to the Discovered Apps Analytics page, providing four options: Last 30 Days (default), Last 90 Days and All-time. Users can access these options through the context menu in the top right corner. Once a filter is selected, the data across all charts will automatically update to reflect the chosen time period.
Users
This shows the count of users in the past 30 days, last 90 days and All-time that were discovered within the application.
Avg. Activity Time
The activity time is calculated from the records for the selected time range, where we sum the total activity time and then divide by the total users to calculate the average. The time durations are displayed in minute’s format, for example, "3:20," indicating 3 minutes and 20 seconds.
Countries
The count of countries from which users have come in the last 30 days, Last 90 days and All- time for that specific application.
Users Chart
The line chart displays the number of users who have arrived on each date.
It will show data for the Last 30 days, Last 90 days and All-time.
Users by Countries
A country chart that displays the origin or source countries of the users from where they have visited.
It will show data for the Last 30 days, Last 90 days and All-time.
Division by Language
A pie chart depicting the distribution of languages based on the number of users.
It will show data for the Last 30 days Last 90 days and All-time.
Division by Browser
A pie chart depicting the distribution of browsers based on the number of users.
It will show data for the Last 30 days Last 90 days and All-time.
Application Usage
The line chart displays the usage of the application on each date.
Distribution by organization unit
A pie chart depicting the distribution of organizational units used by the users.

Detailed Analytics of Most Used Applications
Users by Country
An insightful country chart illustrating the source countries of users and their corresponding visitation frequency. The chart highlights countries with 10 or more distinct users. It will show data for the Last 30 days, Last 90 days and All-time.

Users by Country
Analytics of Users By Country
If the user clicks on any country, a new analytics page will open for that specific country. Following are the chart details that are mentioned in this analytics:
Applications: Total number of applications that belong to a specific country.
Users: Total number of users that belong to a specific country.
Activity Time: Average activity time users spend in that country.
User Chart: It tells the total number of users date-wise.
Capabilities Show all the capabilities that are accessed by this specific country. It further shows the total number of users.
Discovery App Table: This table shows data of Application, Title, Capabilities, User, and Activity Time.


Detailed Country Analytics
Daily User Activity
The chart depicts the average time users allocate to each capability. The average duration is computed based on a fixed 9-hour workday. This implies that dedicating 9 hours during their work hours would represent complete utilization, equivalent to 100% of the allocated time. It will show data for the Last 30 days, Last 90 days and All-time.

Daily User Activity
Users by day and capability
The chart depicts the percentage of users used each capability on a daily basis, it also show the avg time for each capability.
It will show data for the Last 30 days, last 90 days and All-time.

Users by Day and Capability
Capabilities by Users
An insightful country chart illustrating the source capabilities of users and their corresponding visitation frequency. The chart highlights countries with 10 or more distinct users.
It will show data for the Last 30 days, Last 90 days and All-time.

Capabilities By User
Analytics of Capabilities by Users
If the user clicks on any capability, a new analytics page will open for that specific capability. Following are the chart details that are mentioned in this analytics:
Applications: Total number of applications that belong to a specific capability.
Users: Total number of users that belong to a specific capability.
Activity Time: Average activity time users spend in that capability.
User Chart: It tells the total number of users date-wise.
User by Country Show all the countries that are accessed by this specific capability. It further shows the total number of users.
Discovery App Table: This table shows data of Application, Title, User, and Activity Time.

Detailed Analytics of Capabilities
Browser
This is a pie chart that shows the distribution of browsers based on the number of users. Browsers that have 10 or more users will be displayed in the chart. It will show data for the Last 30 days, Last 90 days and All-time.

Discovered Apps
This is a table that lists all the discovered apps that have 10 or more users. This table encompasses comprehensive data related to a discovered app, including its title, capability, type, user, activity time, and intensity score. Additionally, users can filter data that they wish to display in the table. The table contains the following columns:
check more details on Apps Overview
Edit App
This option will open an edit dialog from which users can add a title, application URL, hosting, vendor, category, privacy policy, terms of service and assign an AppNavi application in the Basic settings.

Users can also assign capabilities to the discovered apps in the Business Capability tab.

User can select all options for security, compliance and legal in the Risk tab.

User can assign tasks related to any discovered app.


SaaS Applications
When an application is discovered by the global SaaS from the backend, it will include all details present in the Global SaaS catalog application.
During editing, it will display all details from the global SaaS application.
If a user edits any details, the changes will be saved with the user's details and will not be altered during rediscovery of the application.
However, if the application is deleted and then rediscovered, it will display all original details and will not consider the user's modifications.
Copy/Paste Tracking
The system is designed to record the number of copy/paste events. Users can enable or disable this feature through the discovery settings within the tenant. To facilitate this, new columns for Copy/Paste events will be added to the discovered apps table. These recorded values will also be included in Export.
A tenant Owner can enable the copy paste events from the discovery settings and then a copy/paste count will be recorded for an application
The Tenant Owner must first enable the Discovery option. Once Discovery is enabled, the Tenant Owner can then select the Recording option. If both Discovery and Recording are enabled, the Tenant Owner can activate the Copy/Paste toggle to start recording copy/paste events.

Once copy paste is enabled from here, it will record it for all apps being discovered.

User Segmentation in Discovery
The Discovery dashboard now includes three new usage segmentation columns to help user understand how frequently users engage with each application:
- Power Users
- Regular Users
- Occasional Users
These columns appear directly in the application overview table and provide at a glance insight into application adoption patterns across your organization.
What These Segments Mean
Users are grouped based on how often they use an application on average per week within the selected time range
| Segment | Meaning |
|---|---|
| Power Users | Users who engage with the application more than 4 days per week on average. |
| Regular Users | Users who engage 2 to 4 days per week on average. |
| Occasional Users | Users who engage less than 2 days per week on average. |
Only users who accessed the application at least once during the selected time range are counted.
Time Range Dependency
User segmentation automatically adjusts based on the selected reporting time range. You can select different time periods to see how engagement changes over time.
Minimum supported time range: 30 days
How User Frequency Is Calculated
To keep things consistent across different time ranges, Discovery uses the following approach:
- Counts how many days a user was active during the selected period.
- Divides that number by the number of weeks in that period.
- Rounds the result to the nearest whole number.
- Assigns the user to one of the three segments based on the rounded value.
Examples
- 15 active days in a 30-day range → 15 ÷ 4 weeks = 3.75 → 4 → Regular User
- 22 active days → 22 ÷ 4 = 5.5 → 6 → Power User
- 3 active days → 3 ÷ 4 = 0.75 → 1 → Occasional User

Business Capability Suggestions
A BC Suggestion (Business Capability Suggestion) is a feature that recommends potential business capabilities for an application based on algorithmic analysis. It provides a list of suggested capabilities, each with an associated probability percentage, indicating how likely it is that the capability applies to the application. Users can review these suggestions and choose to add them to the application’s list of business capabilities.
- Each BC will only appear once in the BC Suggestions field, which is shown in the edit dialog of the Discovered App.
- The BC suggestions include a probability percentage, helping users decide which Business capability to add.
- Users can choose Business capability from the BC Suggestions list.
- Business capability already added won’t appear in the suggestions list. If a BC is removed from the app, it will show up again in the suggestions, if previously calculated.
- BC Suggestions will only be visible if this feature is enabled from settings page of discovery listed as "Enable Business Capability Tracking"

Business Capability Suggestions
Delete Discovery Data
Users can delete all Discovery Data by following these steps:
- Navigate to Discovery tab.
- Click on the context menu.
- Click the "Reset" button.
- A confirmation dialog will appear.
- Confirm the action to proceed with deletion.
After confirmation, the system will begin deleting the discovery data. The process may take a few minutes to complete.


Note: This action will permanently remove all existing discovery data and cannot be undone.
Updated 18 days ago